SRE Manual
This page introduces observability and operational entry points for Univer services, including metrics, logs, and common diagnostics.
Observability
Univer provides:
- Prometheus metrics
- Service logs (stdout + persistent volumes)
If you enable the built-in observability stack, you can view dashboards in Grafana. Otherwise, export dashboards into your own system.
Metrics
Built-in Grafana dashboards cover:
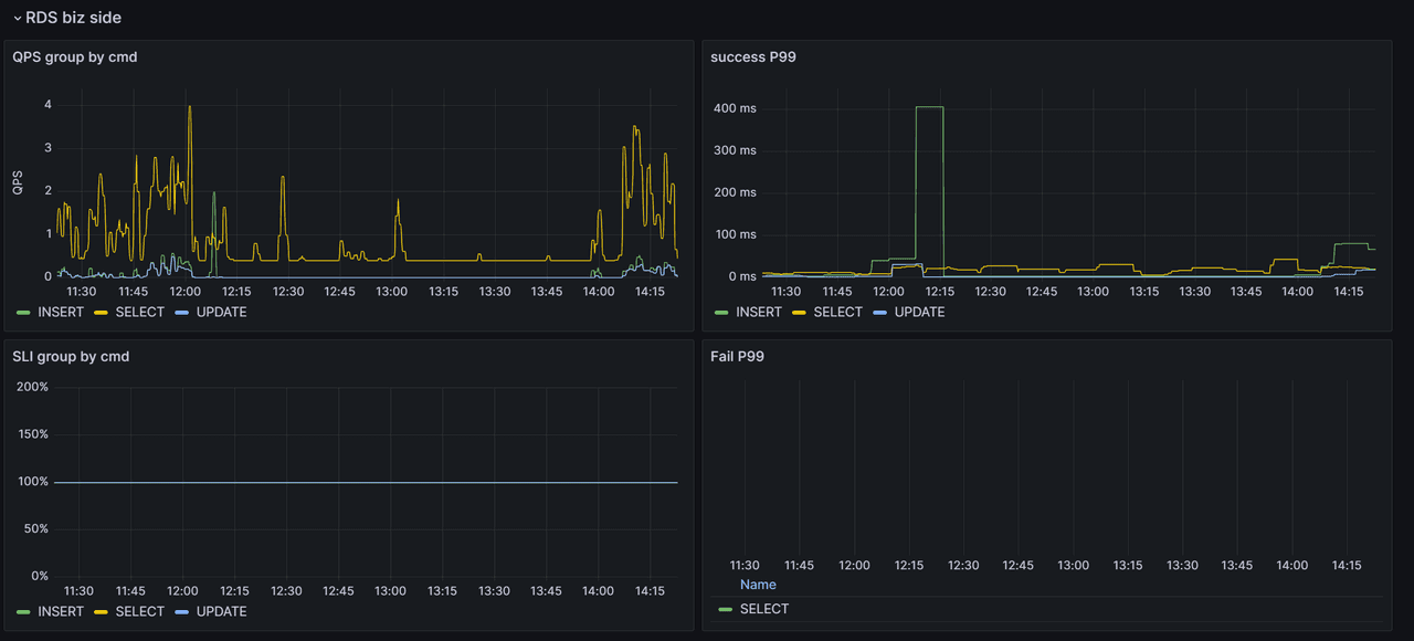
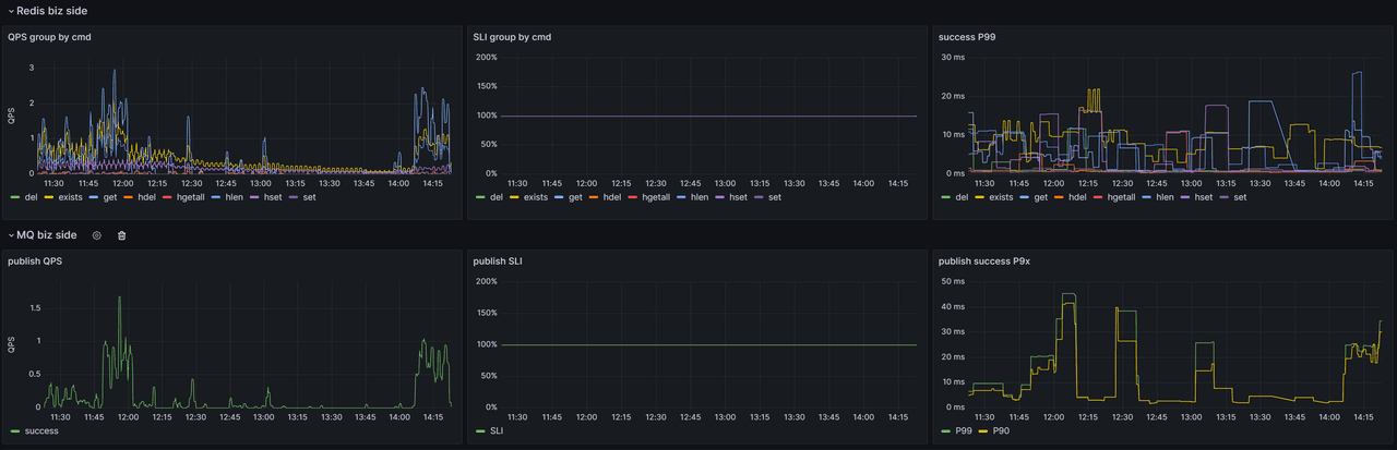
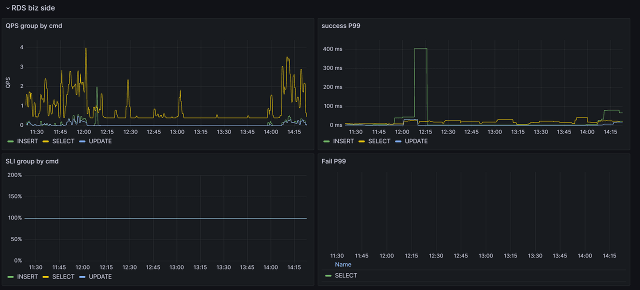
- Infrastructure: RabbitMQ, Redis, RDS
- Collaboration: collaboration-server
- Core service: universer
- Import/export: exchange
You can use these dashboards to monitor performance, availability, and business KPIs. For external systems, download dashboards here:
https://release-univer.oss-cn-shenzhen.aliyuncs.com/release/univer-grafana-dashboards.tar.gz
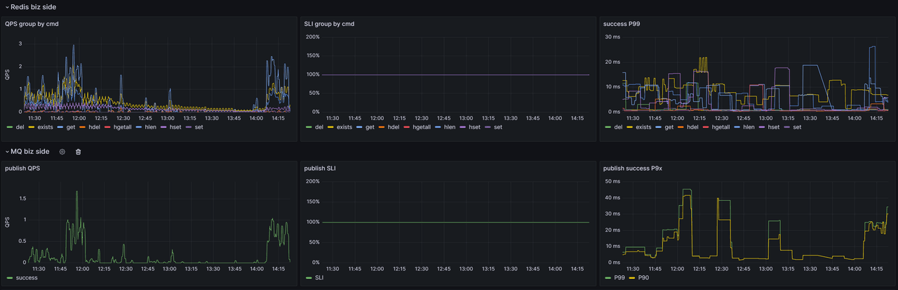
Dashboard Samples
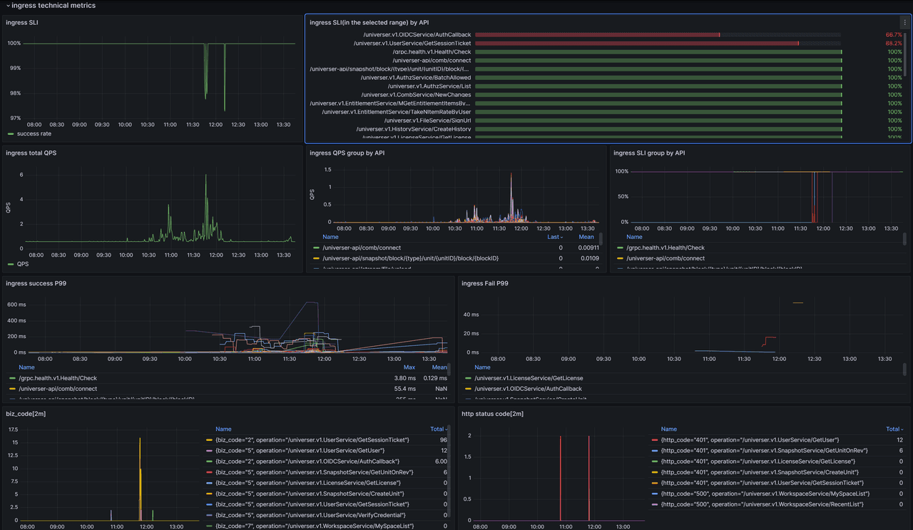
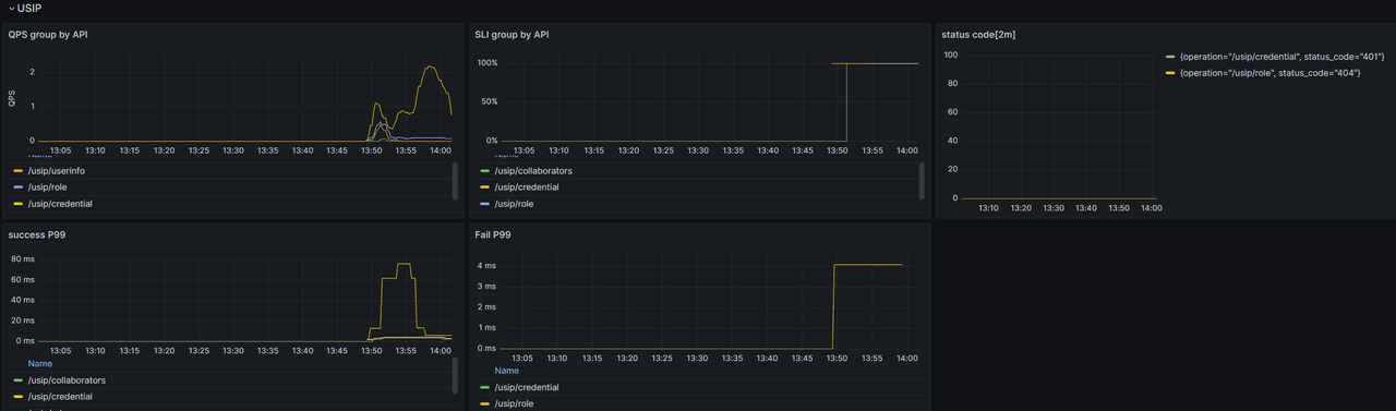
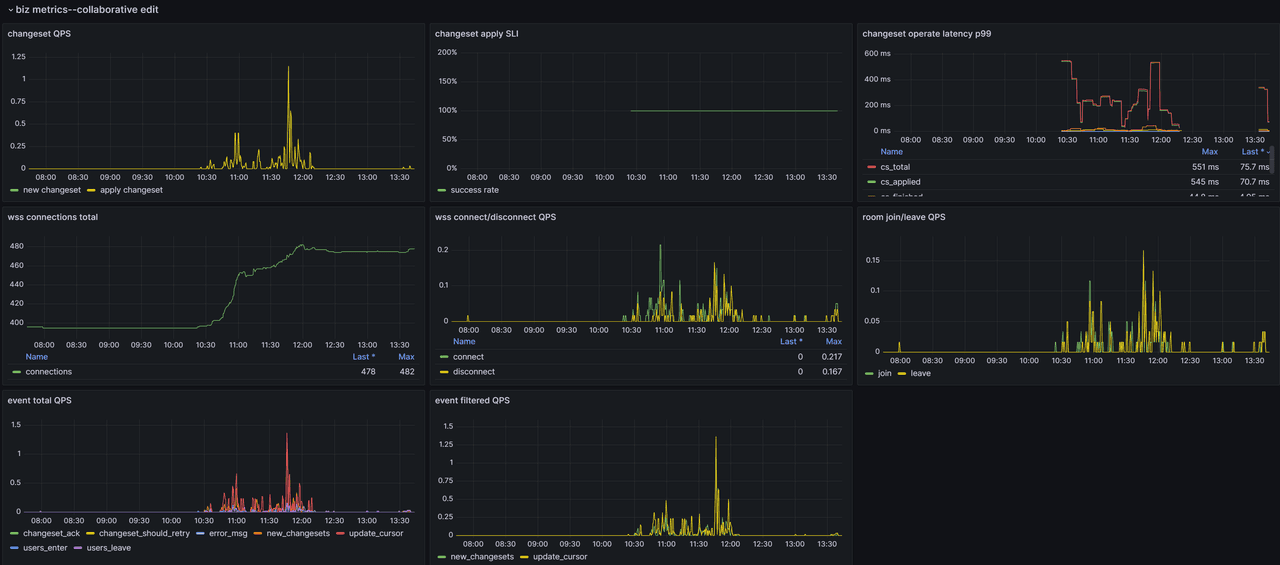
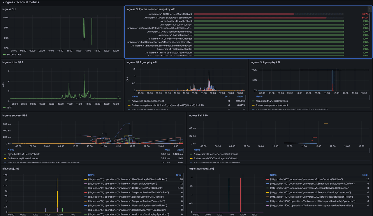
- Golden signals (QPS, SLI, error distribution)

- Infrastructure performance & availability


- Collaboration metrics

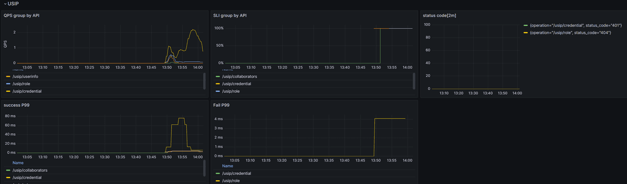
- USIP integration metrics

Service Logs
Docker Compose
Logs are written to stdout and persistent volumes (kept for up to 30 days or 1GB).
- universer:
/logs/universer/ - exchange:
/logs/worker-exchange/
K8s / Loki
With built-in observability, you can query logs in Grafana -> Explore using Loki:

Common Diagnostics
- Feature outage: check SLI for RDS/MQ/Redis
- API errors: inspect universer SLI and error codes
- Log search: query
biz_code=xxxin Loki - Capacity issues: monitor QPS, latency, CPU, and memory
How is this guide?
